Nur für Agenturen aus Kreativ-, Digital und IT-Branche
Als aufstrebende Agentur liegt der Fokus oft auf Marketing, Vertrieb und Wachstum – dabei gerät jedoch leicht der Blick für entscheidende Finanzdaten, strategische KPIs und operative Leistungskennzahlen aus dem Fokus.
.png)

.png)
.png)
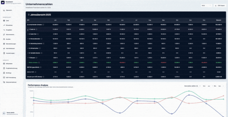
Das AI Kennzahlen Dashboard von FLOOW Media ist eine ganzheitliche Reporting-Lösung, speziell zugeschnitten auf Agenturen, die ihre Unternehmenszahlen klar, automatisiert und in Echtzeit im Blick haben wollen.
Nach dem Kauf erhältst du von uns eine detaillierte Schritt-für-Schritt-Anleitung, mit der du das Dashboard selbstständig hochladen und einrichten kannst – auch ohne technisches Vorwissen.Das AI Kennzahlen Dashboard von FLOOW Media ist eine ganzheitliche Reporting-Lösung, speziell zugeschnitten auf Agenturen, die ihre Unternehmenszahlen klar, automatisiert und in Echtzeit im Blick haben wollen.
Hauptfunktionen & Mehrwert
Alle relevanten Kennzahlen auf einen Blick
In nur 5 Sekunden bekommst du tagesaktuell alle wichtigen Daten deines Unternehmens präsentiert – aus Vertrieb, Marketing, Finanzen etc. in einem zentralen, übersichtlichen Dashboard.
Automatische Datenintegration & individuelle Erweiterbarkeit
Ob Vertriebskanäle, Kosten pro Mitarbeiter oder Monatsziele – du bekommst alles, was du brauchst. Und falls du später neue KPIs oder Systeme hinzufügen willst, lässt sich das Dashboard flexibel erweitern.
Profitabilitätsoptimierte Vertriebsanalyse
Welche Kanäle liefern echten Gewinn – nicht nur Umsatz? Wie viel bleibt nach Fulfillment pro Kunde übrig? Diese Fragen beantwortet das Dashboard in Sekunden und ermöglicht bessere Entscheidungen.
Finanzielle Transparenz & Planbarkeit
Mit tagesaktueller BWA, Übersicht über Mitarbeiterkosten, Soll-/Ist-Stunden etc. hast du finanziell alles im Griff. Keine bösen Überraschungen mehr zum Monatsende.
Mitarbeiter- & Prozessmanagement integriert
Dashboard-Bereiche für Mitarbeiterdaten, Zeiterfassung, Urlaubsplanung & individuelle Akten sorgen dafür, dass sowohl operative als auch strategische Prozesse übersichtlich sind.
Wöchentliches Briefing & Zieltracking
Wer arbeitet woran? Was sind die Prioritäten für die Woche? Mit den eingebauten Briefings kannst du Ziele klar verteilen und verfolgst Fortschritte in Echtzeit. Warum sich das Dashboard rechnet
Kostenersparnis & Effizienz
Weg von manuellen Excel-Listen, verzögerten Reports und ständigen Rückfragen – hin zu automatisierten, klaren Informationen.
Entscheidungen auf Basis von Daten, nicht von Bauchgefühl
Wenn du alle Zahlen hast, kannst du sehen, was funktioniert und wo du eingreifen musst – sofort.
Skalierbarkeit
Ab einem gewissen Unternehmensumfang (z. B. bei ca. 50.000 € Monatsumsatz oder ab 5 Mitarbeitenden) entfaltet das Dashboard besonders viel Potenzial. Aber auch kleinere Agenturen profitieren schnell.
Technische Details & Umsetzung
Integrationen
Support für alle gängigen Systemtypen: Finanzsoftware (z. B. DATEV, Lexoffice, SevDesk), CRM-Systeme (HubSpot, Pipedrive), Marketing- & E-Commerce Tools (Google Ads, Meta Ads, Shopify) etc.
Automatisierung & Aktualität
Daten werden meist täglich automatisch aktualisiert; Marketing- und Sales-Daten oft in Echtzeit.
Datenschutz & Sicherheit
Verschlüsselte Verbindungen, Eigentum deiner Daten liegt bei dir, vertraulicher Umgang ist garantiert.
Zeiteinsatz durch Kunden
Du brauchst nur zwei kurze Abstimmungen zur Freigabe und Feedback, sowie die Freischaltung deiner Systemzugänge – wir kümmern uns um den Rest.
Fazit, das AI Kennzahlen Dashboard von FLOOW Media ist die smarte Lösung für Agenturen, die: Ihre Unternehmenszahlen in Echtzeit und übersichtlich sehen möchten, fundierte Entscheidungen treffen wollen, Prozesse und Mitarbeiter effizient steuern wollen, und dabei nichts dem Zufall überlassen möchten.
Komplettes Kennzahlen Dashboard, für Agenturen angepasst und designt. Dadurch kannst du enorme Kosten sparen und hast alle Kennzahlen & KPIs deines Unternehmens, in einem Dashboard.
_compressed.gif)
.gif)
_compressed.gif)
_compressed.gif)
.gif)
.gif)
.gif)
.gif)
.png)
.png)
Das AI Kennzahlen Dashboard von FLOOW Media ist eine ganzheitliche Reporting-Lösung, speziell zugeschnitten auf Agenturen, die ihre Unternehmenszahlen klar, automatisiert und in Echtzeit im Blick haben wollen.
Nach dem Kauf erhältst du von uns eine detaillierte Schritt-für-Schritt-Anleitung, mit der du das Dashboard selbstständig hochladen und einrichten kannst – auch ohne technisches Vorwissen.Das AI Kennzahlen Dashboard von FLOOW Media ist eine ganzheitliche Reporting-Lösung, speziell zugeschnitten auf Agenturen, die ihre Unternehmenszahlen klar, automatisiert und in Echtzeit im Blick haben wollen.
Hauptfunktionen & Mehrwert
Alle relevanten Kennzahlen auf einen Blick
In nur 5 Sekunden bekommst du tagesaktuell alle wichtigen Daten deines Unternehmens präsentiert – aus Vertrieb, Marketing, Finanzen etc. in einem zentralen, übersichtlichen Dashboard.
Automatische Datenintegration & individuelle Erweiterbarkeit
Ob Vertriebskanäle, Kosten pro Mitarbeiter oder Monatsziele – du bekommst alles, was du brauchst. Und falls du später neue KPIs oder Systeme hinzufügen willst, lässt sich das Dashboard flexibel erweitern.
Profitabilitätsoptimierte Vertriebsanalyse
Welche Kanäle liefern echten Gewinn – nicht nur Umsatz? Wie viel bleibt nach Fulfillment pro Kunde übrig? Diese Fragen beantwortet das Dashboard in Sekunden und ermöglicht bessere Entscheidungen.
Finanzielle Transparenz & Planbarkeit
Mit tagesaktueller BWA, Übersicht über Mitarbeiterkosten, Soll-/Ist-Stunden etc. hast du finanziell alles im Griff. Keine bösen Überraschungen mehr zum Monatsende.
Mitarbeiter- & Prozessmanagement integriert
Dashboard-Bereiche für Mitarbeiterdaten, Zeiterfassung, Urlaubsplanung & individuelle Akten sorgen dafür, dass sowohl operative als auch strategische Prozesse übersichtlich sind.
Wöchentliches Briefing & Zieltracking
Wer arbeitet woran? Was sind die Prioritäten für die Woche? Mit den eingebauten Briefings kannst du Ziele klar verteilen und verfolgst Fortschritte in Echtzeit. Warum sich das Dashboard rechnet
Kostenersparnis & Effizienz
Weg von manuellen Excel-Listen, verzögerten Reports und ständigen Rückfragen – hin zu automatisierten, klaren Informationen.
Entscheidungen auf Basis von Daten, nicht von Bauchgefühl
Wenn du alle Zahlen hast, kannst du sehen, was funktioniert und wo du eingreifen musst – sofort.
Skalierbarkeit
Ab einem gewissen Unternehmensumfang (z. B. bei ca. 50.000 € Monatsumsatz oder ab 5 Mitarbeitenden) entfaltet das Dashboard besonders viel Potenzial. Aber auch kleinere Agenturen profitieren schnell.
Technische Details & Umsetzung
Integrationen
Support für alle gängigen Systemtypen: Finanzsoftware (z. B. DATEV, Lexoffice, SevDesk), CRM-Systeme (HubSpot, Pipedrive), Marketing- & E-Commerce Tools (Google Ads, Meta Ads, Shopify) etc.
Automatisierung & Aktualität
Daten werden meist täglich automatisch aktualisiert; Marketing- und Sales-Daten oft in Echtzeit.
Datenschutz & Sicherheit
Verschlüsselte Verbindungen, Eigentum deiner Daten liegt bei dir, vertraulicher Umgang ist garantiert.
Zeiteinsatz durch Kunden
Du brauchst nur zwei kurze Abstimmungen zur Freigabe und Feedback, sowie die Freischaltung deiner Systemzugänge – wir kümmern uns um den Rest.
Fazit, das AI Kennzahlen Dashboard von FLOOW Media ist die smarte Lösung für Agenturen, die: Ihre Unternehmenszahlen in Echtzeit und übersichtlich sehen möchten, fundierte Entscheidungen treffen wollen, Prozesse und Mitarbeiter effizient steuern wollen, und dabei nichts dem Zufall überlassen möchten.
Exakt auf deine Agentur angepasst.
.png)
Keanu stand mit seiner eigenen Agentur, der FLOOW Media GmbH kurz vor dem Aus: Standard-Reports halfen nicht – sie waren nicht auf die individuellen Prozesse und Herausforderungen seines Geschäfts zugeschnitten.
Erst als er begann, eigene Steuerungsinstrumente zu entwickeln, klare Reporting-Frameworks aufzubauen und die Abläufe gezielt zu optimieren, gewann er die Kontrolle zurück. Aus Unsicherheit wurde Klarheit, aus Stillstand entstand neuer Wachstumsschub.
Heute begleitet Keanu wachstumsstarke Unternehmen dabei, genau diese Erfahrung zu überspringen.
Übernimm die Kontrolle über deinen Geschäftsablauf.